产品介绍说明
无负压二次供水设备概述:
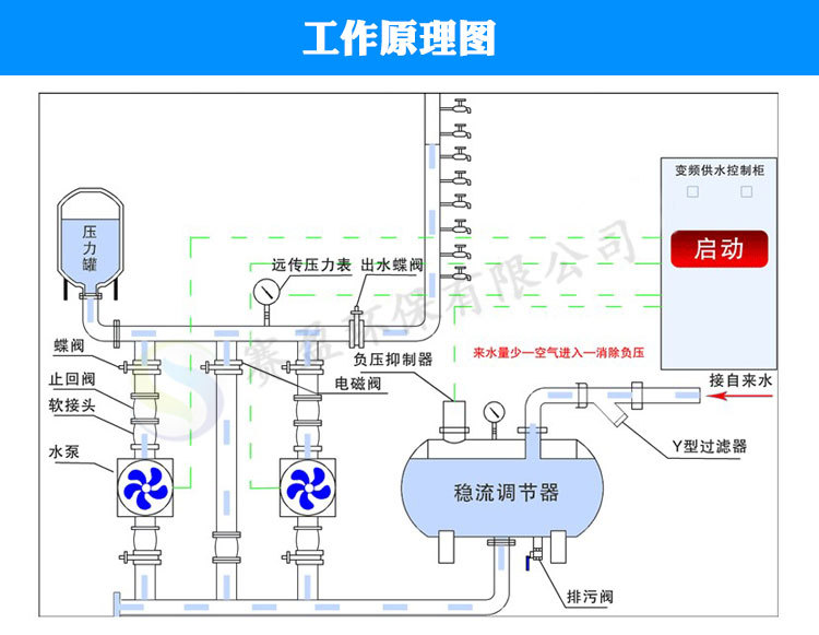
无负压供水设备直接与市政管网串联,对市政自来水管网不产生负压且大程度的利用了市政自来水管网压力,节能效果明显,整个供水过程无需通过水池水箱,完全没有二次污染。
特点:
1.充分利用市管网压力,大大节省能源。
2.避免对水的二次污染。
3.节省占地面积。
4.节约投资。
5.方便维护。
6.节省运行费用。
7.保持恒压压力。
8.停电不断水
?
无负压二次供水设备概述:
无负压供水设备直接与市政管网串联,对市政自来水管网不产生负压且大程度的利用了市政自来水管网压力,节能效果明显,整个供水过程无需通过水池水箱,完全没有二次污染。
特点:
1.充分利用市管网压力,大大节省能源。
2.避免对水的二次污染。
3.节省占地面积。
4.节约投资。
5.方便维护。
6.节省运行费用。
7.保持恒压压力。
8.停电不断水
?